Project Management
Projects represent unique delivery commitments that must be fulfilled on time and to the customer’s exact expectations. In project-based delivery, it’s crucial to balance customization with standardized processes. Also, meticulous planning is required to ensure commercial viability as per the budgets.
Monitor project-level
1
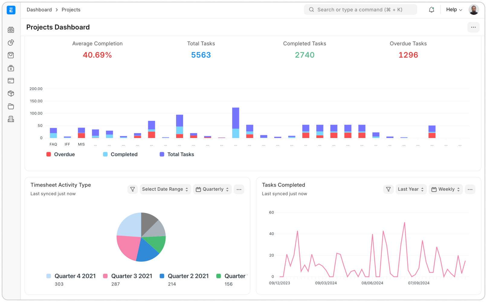
Track project completion
A project serves as the single source of truth, consolidating all associated details like Tasks, Timesheets, Sales, and Purchases—into one place. ERP Cloud enhances transparency by enabling customers to access project updates through a portal view, reducing back-and-forth communication.
Track tasks, deadlines, owners
In Projects, the gap between planning and execution can sometimes be significant. Foster accountability by assigning tasks to individuals with clear deliverables and planned completion dates. Easily track delayed tasks where deadlines have passed, ensuring timely follow-ups.
2
3
Map invoices, expenses and timesheets to projects
With Timesheets, you can closely monitor the effort invested in Projects or Tasks, ensuring accountability and attaching evidence of work for transparency.
Timesheets also provide valuable insights into activity-level profitability by tracking both cost and billing rates for each Activity. For employees who go above and beyond, you can reward their dedication by generating Additional Salary entries directly from their Timesheets.
Track project-level inventories and assets
We understand how important it is to get a single view of your inventory, especially when your project locations are scattered in multiple locations. With ERP Cloud, you can tag each warehouse to reference your project location and track, move, and plan inventory better.
4
5
Let your customers see project progress
The #1 rule of project management is to keep customers in the loop. Over-communicating and informing every progress and blockers to the sponsors of the project ensures no last-minute surprises and satisfied customers. However, with complex and siloed projects, this is hard to achieve. With ERP Cloud, you can design yo own customer portal and give access to customers to view project progress as a website user.
